This is a draft document that was built and uploaded automatically. It may document beta software and be incomplete or even incorrect. Use this document at your own risk.
Table of Contents
List of Figures
Table of Contents
This manual describes how system operators can monitor their OpenStack platforms with SUSE OpenStack Cloud Monitoring.
The manual is structured as follows:
| Chapter | Description |
|---|---|
| Chapter 1, Introduction to SUSE OpenStack Cloud Monitoring | Introduces SUSE OpenStack Cloud Monitoring and the basic usage scenario of monitoring an OpenStack platform. |
| Chapter 2, Installation | For installation and configuration of SUSE OpenStack Cloud Monitoring, refer to the Deployment Guide, chapter Deploying the OpenStack Services, section Deploying Monasca. |
| Chapter 3, Monitoring | Describes the basic tasks involved in monitoring the OpenStack services and servers. |
| Chapter 4, Log Management | Describes the basic tasks involved in managing the log data from the OpenStack services and servers. |
| Appendix B, Glossary | Defines the central terms relevant for SUSE OpenStack Cloud Monitoring. |
This manual is intended for OpenStack operators who use SUSE OpenStack Cloud Monitoring for monitoring their OpenStack platform. The manual assumes that you have expert knowledge of OpenStack.
This manual uses the following notational conventions:
| Add | Names of graphical user interface elements. |
init
| System names, for example command names and text that is entered from the keyboard. |
<variable>
| Variables for which values must be entered. |
[option]
| Optional items, for example optional command parameters. |
one | two
| Alternative entries. |
{one | two}
| Mandatory entries with alternatives. |
This manual uses the following abbreviations:
IaaS. Infrastructure as a Service
ICMP. Internet Control Message Protocol
OS. Operating System
OSS. Open Source Software
PaaS. Platform as a Service
SaaS. Software as a Service
The following documentation on SUSE OpenStack Cloud Monitoring is available:
Overview: A manual introducing SUSE OpenStack Cloud Monitoring. It is written for everybody interested in SUSE OpenStack Cloud Monitoring.
OpenStack Operator's Guide: A manual for SUSE OpenStack Cloud operators describing how to prepare their OpenStack platform for SUSE OpenStack Cloud Monitoring. The manual also describes how the operators use SUSE OpenStack Cloud Monitoring for monitoring their OpenStack services.
Monitoring Service Operator's Guide: A manual for system operators describing how to operate SUSE OpenStack Cloud Monitoring in single mode. The manual also describes how the operators use SUSE OpenStack Cloud Monitoring for monitoring their environment.
The following Web references provide information on open source offerings integrated with SUSE OpenStack Cloud Monitoring:
OpenStack: Documentation on OpenStack, the underlying platform technology.
OpenStack Horizon: Documentation on the OpenStack Horizon dashboard.
Monasca Wiki: Information on Monasca, the core of SUSE OpenStack Cloud Monitoring.
More detailed Web references provided in this manual are subject to change without notice.
Copyright FUJITSU LIMITED 2015 - 2017
Copyright © 2022 SUSE LLC and contributors. All rights reserved.
Licensed under the Apache License, Version 2.0 (the "License"); you may not use this file except in compliance with the License. You may obtain a copy of the License at http://www.apache.org/licenses/LICENSE-2.0. Unless required by applicable law or agreed to in writing, software distributed under the License is distributed on an "AS IS" BASIS, WITHOUT WARRANTIES OR CONDITIONS OF ANY KIND, either express or implied. See the License for the specific language governing permissions and limitations under the License.
For SUSE trademarks, see http://www.suse.com/company/legal/. All other third-party trademarks are the property of their respective owners. Trademark symbols (®, ™ etc.) denote trademarks of SUSE and its affiliates. Asterisks (*) denote third-party trademarks.
The OpenStack® Word Mark and OpenStack logo are registered trademarks/service marks or trademarks/service marks of the OpenStack Foundation in the United States and other countries and are used with the OpenStack Foundation's permission.
All information found in this book has been compiled with utmost attention to detail. However, this does not guarantee complete accuracy. Neither SUSE LLC, its affiliates, the authors nor the translators shall be held liable for possible errors or the consequences thereof.
As more and more applications are deployed on cloud systems and cloud systems are growing in complexity, managing the cloud infrastructure is becoming increasingly difficult. SUSE OpenStack Cloud Monitoring helps mastering this challenge by providing a sophisticated Monitoring as a Service solution that is operated on top of OpenStack-based cloud computing platforms.
The component architecture of OpenStack provides for high flexibility, yet it increases the burden of system operation because multiple services must be handled. SUSE OpenStack Cloud Monitoring offers an integrated view of all services and assembles and presents related metrics and log data in one convenient access point. While being flexible and scalable to instantly reflect changes in the OpenStack platform, SUSE OpenStack Cloud Monitoring provides the ways and means required to ensure multi-tenancy, high availability, and data security.
SUSE OpenStack Cloud Monitoring covers all aspects of a Monitoring as a Service solution:
Central management of monitoring and log data from medium and large-size OpenStack deployments.
Storage of metrics and log data in a resilient way.
Multi-tenancy architecture to ensure the secure isolation of metrics and log data.
Horizontal and vertical scalability to support constantly evolving cloud infrastructures. When physical and virtual servers are scaled up or down to varying loads, the monitoring and log management solution can be adapted accordingly.
The basic usage scenario of setting up and using the monitoring features of SUSE OpenStack Cloud Monitoring looks as follows:

An application operator acts as a service provider in the OpenStack environment. He books virtual machines to provide services to end users or to host services that he needs for his own development activities. SUSE OpenStack Cloud Monitoring helps application operators ensure that their services and the servers on which they are provided are configured and working as required.
As an OpenStack operator, you are a special application operator who is responsible for administrating and maintaining the underlying OpenStack platform. The monitoring and log management services of SUSE OpenStack Cloud Monitoring enable you to ensure the availability and quality of your platform. You use SUSE OpenStack Cloud Monitoring for:
Monitoring physical and virtual servers, hypervisors, and OpenStack services.
Monitoring middleware components, for example, database services.
Retrieving and analyzing the log data of the OpenStack services and servers, the middleware components, and the operating system.
The Monitoring Service operator is responsible for providing the monitoring and log management features to the application operators and the OpenStack operator. This enables them to focus on operation and the quality of their services and servers without having to carry out the tedious tasks implied by setting up and administrating their own monitoring software. The Monitoring Service operator uses the monitoring services himself for ensuring the quality of SUSE OpenStack Cloud Monitoring.
In order to use SUSE OpenStack Cloud Monitoring for monitoring your OpenStack services and servers, so-called agents must be installed and configured:
Metrics Agent is required for monitoring your services and servers.
Log Agent is required for collecting the log data that is generated for your services and servers.
The Metrics agent is responsible for querying metrics and sending them to the Monitoring Service for further processing.
Metrics are self-describing data structures that are uniquely identified by a name and a set of dimensions. Each dimension consists of a key/value pair that allows for a flexible and concise description of the data to be monitored, for example, region, availability zone, service tier, or resource ID.
The Metrics Agent supports various types of metrics including the following:
System metrics, for example, CPU usage, consumed disk space, or network traffic.
Host alive checks. The agent can perform active checks on a host to determine whether it is alive using ping (ICMP) or SSH.
Process checks. The agent can check and monitor a process, for example, the number of instances, memory size, or number of threads.
HTTP endpoint checks. The agent can perform up/down checks on HTTP endpoints by sending an HTTP request and reporting success or failure to the Monitoring Service.
Service checks. The agent can check middleware services, for example, MySQL, Kafka, or RabbitMQ.
OpenStack services. The agent can perform specific checks on each process that is part of an OpenStack service.
Log metrics. The agent can check and monitor the number of critical log entries in the log data retrieved from the cloud resources.
Your individual agent configuration determines which metrics are available for monitoring your services and servers. For details on installing and configuring a Metrics Agent, refer to https://documentation.suse.com/soc/8/html/suse-openstack-cloud-crowbar-all/cha-depl-ostack.html#sec-depl-ostack-monasca.
As soon as an agent is available, you have access to the SUSE OpenStack Cloud Monitoring monitoring features. You work with a graphical user interface that is seamlessly integrated into your cloud infrastructure. Based on OpenStack Horizon, the user interface enables access to all monitoring functionality and the resulting large-scale monitoring data. A comfortable dashboard visualizes the health and status of your cloud resources.
SUSE OpenStack Cloud Monitoring provides functions for alarm and notification management. Template-based alarm definitions allow for monitoring a dynamically changing set of resources without the need for reconfiguration. While the number of underlying virtual machines is changing, for example, this ensures the efficient monitoring of scalable cloud services. Alarm definitions allow you to specify expressions that are evaluated based on the metrics data that is received. Alarm definitions can be combined to form compound alarms. Compound alarms allow you to track and process even more complex events. Notifications can be configured in order to inform SUSE OpenStack Cloud Monitoring users when an alarm is triggered.
For details on the monitoring functions, refer to Chapter 3, Monitoring.
The Log Agent collects the log data from the services and servers and sends them to the Monitoring Service for further processing. For details on installing and configuring a Log Agent, refer to https://documentation.suse.com/soc/8/html/suse-openstack-cloud-crowbar-all/cha-depl-ostack.html#sec-depl-ostack-monasca.
SUSE OpenStack Cloud Monitoring stores the log data in a central database. This forms the basis for visualizing the log data for the SUSE OpenStack Cloud Monitoring users. Advanced data analysis and visualization of the log data is supported in a variety of charts, tables, and maps. Visualizations can easily be combined in dynamic dashboards that display changes to search queries in real time.
Based on OpenStack Horizon, the customizable dashboards are seamlessly integrated into your cloud infrastructure. They enable user access to all log management functionality.
GUI-based alarm and notification management is also supported for log data. Based on a template mechanism, you can configure alarms and notifications to monitor the number of critical log events over time. Compound alarms can be created to analyze more complex log events. This automation of log handling guarantees that you can identify problems in your their infrastructure early and find the root cause quickly.
For details on the log management functions, refer to Chapter 4, Log Management.
The following illustration provides an overview of the main components of SUSE OpenStack Cloud Monitoring:

SUSE OpenStack Cloud Monitoring relies on OpenStack as technology for building cloud computing platforms for public and private clouds. OpenStack consists of a series of interrelated projects delivering various components for a cloud infrastructure solution and allowing for the deployment and management of Infrastructure as a Service (IaaS) platforms.
The Monitoring Service is the central SUSE OpenStack Cloud Monitoring component. It is responsible for receiving, persisting, and processing metrics and log data, as well as providing the data to the users.
The Monitoring Service relies on Monasca. It uses Monasca for high-speed metrics querying and integrates the streaming alarm engine and the notification engine of Monasca. For details, refer to the Monasca Wiki.
SUSE OpenStack Cloud Monitoring comes with a plugin for the OpenStack Horizon dashboard. The plugin extends the main dashboard in OpenStack with a view for monitoring. This enables SUSE OpenStack Cloud Monitoring users to access the monitoring functions from a central Web-based graphical user interface. For details, refer to the OpenStack Horizon documentation.
Based on OpenStack Horizon, the monitoring data is visualized on a comfortable and easy-to-use dashboard which fully integrates with the following applications:
Grafana (for metrics data). An open source application for visualizing large-scale measurement data.
Kibana (for log data). An open source analytics and visualization platform designed to work with Elasticsearch.
A Metrics Agent is required for retrieving metrics data from the host on which it runs and sending the metrics data to the Monitoring Service. The agent supports metrics from a variety of sources as well as a number of built-in system and service checks.
A Metrics Agent can be installed on each virtual or physical server to be monitored.
The agent functionality is fully integrated into the source code base of the Monasca project. For details, refer to the Monasca Wiki.
A Log Agent is needed for collecting log data from the host on which it runs and forwarding the log data to the Monitoring Service for further processing. It can be installed on each virtual or physical server from which log data is to be retrieved.
The agent functionality is fully integrated into the source code base of the Monasca project. For details, refer to the Monasca Wiki.
SUSE OpenStack Cloud Monitoring is fully integrated with Keystone, the identity service which serves as the common authentication and authorization system in OpenStack.
The SUSE OpenStack Cloud Monitoring integration with Keystone requires any SUSE OpenStack Cloud Monitoring user to be registered as an OpenStack user. All authentication and authorization in SUSE OpenStack Cloud Monitoring is done through Keystone. If a user requests monitoring data, for example, SUSE OpenStack Cloud Monitoring verifies that the user is a valid user in OpenStack and allowed to access the requested metrics.
SUSE OpenStack Cloud Monitoring users are created and administrated in OpenStack:
Each user assumes a role in OpenStack to perform a specific set of operations. The OpenStack role specifies a set of rights and privileges.
Each user is assigned to at least one project in OpenStack. A project is an organizational unit that defines a set of resources which can be accessed by the assigned users.
Application operators in SUSE OpenStack Cloud Monitoring can monitor the set of resources that is defined for the projects to which they are assigned.
For details on user management, refer to the OpenStack documentation.
SUSE OpenStack Cloud Monitoring is automatically installed and configured if you deploy the Monasca barclamp. For details, see https://documentation.suse.com/soc/8/single-html/suse-openstack-cloud-deployment/#sec-depl-ostack-monasca.
Table of Contents
SUSE OpenStack Cloud Monitoring offers various features which support you in proactively managing your cloud resources. A large number of metrics in combination with early warnings about problems and outages assists you in analyzing and troubleshooting any issue you encounter in your environment.
The monitoring features include:
A monitoring overview which allows you to access all monitoring information.
Metrics dashboards for visualizing your monitoring data.
Alerting features for monitoring.
In the following sections, you will find information on the monitoring overview and the metrics dashboards as well as details on how to define and handle alarms and notifications.
For accessing SUSE OpenStack Cloud Monitoring and performing monitoring tasks, you must have access to the OpenStack platform as a user with the or role in the tenant.
Log in to OpenStack Horizon with your user name and password. The functions you can use in OpenStack Horizon depend on your access permissions. To access logs and metrics, switch to the tenant in Horizon. This allows you to access all monitoring data for SUSE OpenStack Cloud Monitoring.
SUSE OpenStack Cloud Monitoring provides one convenient access point to your monitoring data. Use Monitoring > Overview to keep track of your services and servers and quickly check their status. The overview also indicates any irregularities in the log data of the system components you are monitoring.
On the Overview page, you can:
View the status of your services, servers, and log data at a glance. As soon as you have defined an alarm for a service, a server, or log data and metrics data has been received, there is status information displayed on the Overview page. Different colors are used for the different statuses.
For details on the status information, refer to the section called “Status of Services, Servers, and Log Data”. For details on defining alarms, refer to the section called “Defining Alarms”.
Access a preconfigured dashboard that visualizes your metrics data. Starting from this dashboard, you can create your own dashboards for visualizing your metrics data as required. For details, refer to the section called “Working with Data Visualizations”.
Access the SUSE OpenStack Cloud Monitoring log management functionality. For details, refer to Chapter 4, Log Management.
The user interface for monitoring your services, servers, and log data integrates with Grafana, an open source application for visualizing large-scale monitoring data. Use the options at the top border of the Overview page to access Grafana.
SUSE OpenStack Cloud Monitoring ships with preconfigured metrics dashboards. You can instantly use them for monitoring your environment. You can also use them as a starting point for building your own dashboards.
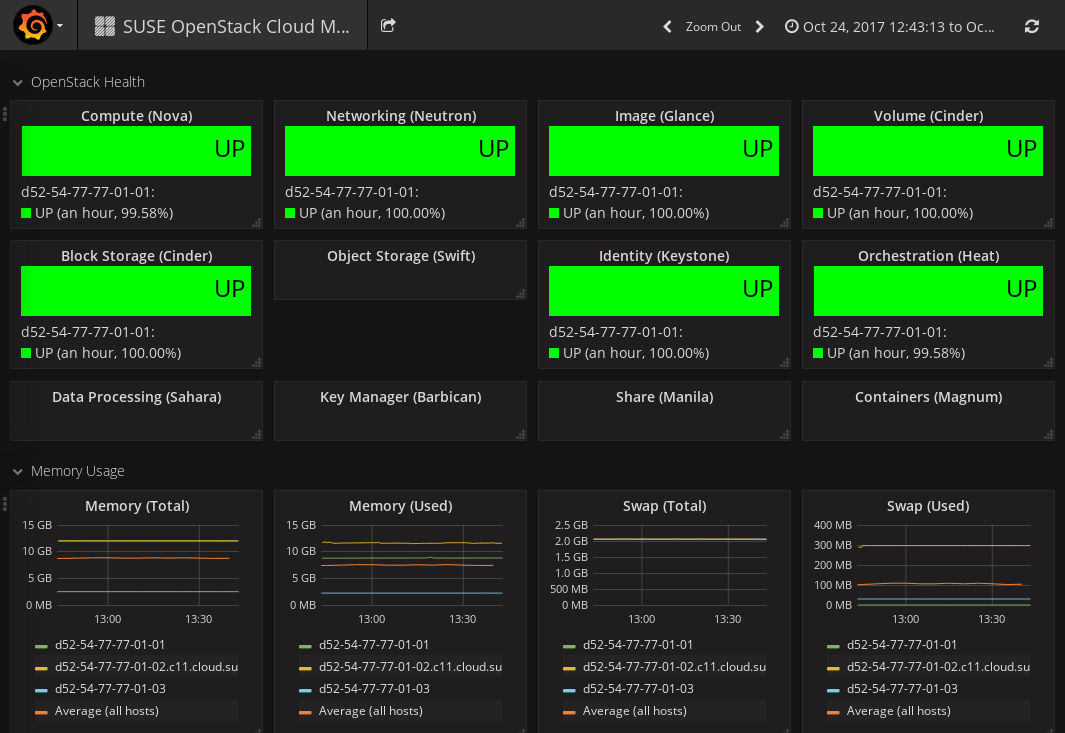
As an OpenStack operator, you use the Dashboard option on the Overview page to view the metrics data on the OpenStack services. The Monitoring Service operator uses the Dashboard option to view the metrics data on the Monitoring Service.
To monitor OpenStack, the preconfigured dashboard shows the following:
Status of the main OpenStack Services (UP or
DOWN). Information on Nova, Neutron, Glance, Cinder,
Swift, and Keystone is displayed.
Information on system resources.
The dashboard shows metrics data on CPU usage: the percentage of time the
CPU is used in total (cpu.percent), at user level
(cpu.user_perc), and at system level
(cpu.system_perc), as well as the percentage of time the
CPU is idle when no I/O requests are in progress
(cpu.wait_perc).
The dashboard shows metrics data on memory usage: the number of megabytes
of total memory (mem.total_mb), used memory
(mem.used_mb), total swap memory
(mem.swap_total_mb), and used swap memory
(mem.swap_used_mb), as well as the number of megabytes
used for the page cache (mem.used_cache).
The dashboard shows metrics data on the percentage of disk space that is
being used on a device (disk.space_used_perc).
The dashboard shows metrics data on the SUSE OpenStack Cloud
Monitoring system load over different periods
(load.avg_1_min, load.avg_5_min, and
load.avg_15_min).
The network usage of SUSE OpenStack Cloud Monitoring.
The dashboard shows the number of network bytes received and sent per
second (net.in_bytes_sec and
net.out_bytes_sec).
Each metrics dashboard is composed of one or more panels that are arranged in one or more rows. A row serves as a logical divider within a dashboard. It organizes your panels in groups. The panel is the basic building block for visualizing your metrics data.
For building dashboards, you have two options:
Start from scratch and create a new dashboard.
Take the dashboard that is shipped with SUSE OpenStack Cloud Monitoring as a starting point and customize it.
The following sections provide introductory information on dashboards, rows, and panels, and make you familiar with the first steps involved in building a dashboard. For additional information, you can also refer to the Grafana documentation.
To create a new dashboard, use Open icon in the top right corner of your dashboard window. The option provides access to various features for administrating dashboards. Click New to create an empty dashboard that serves as a starting point for adding rows and panels.
![]() |
On the left side of an empty dashboard, there is a green rectangle displayed. Hover over this rectangle to access a Row menu. To insert your first panel, you can use the options in the Add Panel submenu. See below for details on the available panel types.
As soon as you have inserted an empty panel, you can add additional rows. For this purpose, use the Add Row option on the right side of the dashboard.
Features for editing rows can be accessed via the green rectangle that is displayed to the left of each row.
In addition to adding panels to a row, you can collapse or remove a row, move the position of the row within your dashboard, or set the row height. Row settings allows you, for example, to insert a row title or to hide the Row menu so that the row can no longer be edited.
Grafana distinguishes between three panel types:
Panels of type Graph are used to visualize metrics data. A query editor is provided to define the data to be visualized. The editor allows you to combine multiple queries. This means that any number of metrics and data series can be visualized in one panel.
Panels of type Singlestat are also used to visualize metrics data, yet they reduce a single query to a single number. The single number can be, for example, the minimum, maximum, average, or sum of values of the data series. The single number can be translated into a text value, if required.
Panels of type Text are used to insert static text. The text may, for example, provide information for the dashboard users. Text panels are not connected to any metrics data.
As soon as you have added a panel to your dashboard, you can access the options for editing the panel content. For this purpose, click the panel title and use Edit:
For panels of type Text, a simple text editor is displayed for entering text. Plain text, HTML, and markdown format are supported.
For panels of type Graph and Singlestat, a query editor is displayed to define which data it to be shown. You can add multiple metrics, and apply functions to the metrics. The query results will be visualized in your panel in real time.
A large number of display and formatting features are provided to customize how the content is presented in a panel. Click the panel title to access the corresponding options. The menu that is displayed also allows you to duplicate or remove a panel. To change the size of a panel, click the + and - icons.
You can move panels on your dashboard by simply dragging and dropping them within and between rows.
By default, the time range for panels is controlled by dashboard settings. Use the time picker in the top right corner of your dashboard window to define relative or absolute time ranges. You can also set an auto-refresh interval, or manually refresh the data that is displayed.
SUSE OpenStack Cloud Monitoring allows you to save a metrics dashboard and export it to a JSON file. The JSON file can be edited, it can be shared with other users, and it can be imported to SUSE OpenStack Cloud Monitoring again.
To save a dashboard, use Save in the top right corner of your dashboard window. You can enter a name for the dashboard and simply save it to your browser's local storage. Use Dashboard JSON to directly view the corresponding JSON syntax, or use Export dashboard to download the JSON file. The JSON file can be forwarded to other users, if required. To import a JSON file, use Open dashboard in the top left corner of the dashboard window.
You have to define alarms to monitor your cloud resources. An alarm definition specifies the metrics to be collected and the threshold at which an alarm is to be triggered for a cloud resource. If the specified threshold is reached or exceeded, the alarm is triggered and notifications can be sent to inform users. By default, an alarm definition is evaluated every minute.
To handle a large variety of monitoring requirements, you can create either simple alarm definitions that refer to one metrics only, or compound alarm definitions that combine multiple metrics and allow you to track and process more complex events.
Example for a simple alarm definition that checks whether the system-level load of the CPU exceeds a threshold of 90 percent:
cpu.system_perc{hostname=monasca} > 90Example for a simple alarm definition that checks the average time of the system-level load of the CPU over a period of 480 seconds. The alarm is triggered only if this average is greater than 95 percent:
avg(cpu.system_perc{hostname=monasca}, 120) > 95 times 4Example for a compound alarm definition that evaluates two metrics. The alarm is triggered if either the system-level load of the CPU exceeds a threshold of 90 percent, or if the disk space that is used by the specified service exceeds a threshold of 90 percent:
avg(cpu.system_perc{hostname=monasca}) > 90 OR
max(disk.space_used_perc{service=monitoring}) > 90To create, edit, and delete alarms, use Monitoring > Alarm Definitions.
The elements that define an alarm are grouped into Details, Expression, and Notifications. They are described in the following sections.
For an alarm definition, you specify the following details:
Name. Mandatory identifier of the alarm. The name must be unique within the project for which you define the alarm.
Description. Optional. A short description that depicts the purpose of the alarm.
Severity. The following severities for an alarm are supported: Low (default), Medium, High, or Critical.
The severity affects the status information on the Overview page. If an alarm that is defined as Critical is triggered, the corresponding resource is displayed in a red box. If an alarm that is defined as Low, Medium, or High is triggered, the corresponding resource is displayed in a yellow box only.
The severity level is subjective. Choose a level that is appropriate for prioritizing the alarms in your environment.
The expression defines how to evaluate a metrics. The expression syntax is based on a simple expressive grammar. For details, refer to the Monasca API documentation.
![]() |
To define an alarm expression, proceed as follows:
Select the metrics to be evaluated.
Select a statistical function for the metrics: min to
monitor the minimum values, max to monitor the maximum
values, sum to monitor the sum of the values,
count for the monitored number, or
avg for the arithmetic average.
Enter one or multiple dimensions in the Add a dimension field to further qualify the metrics.
Dimensions filter the data to be monitored. They narrow down the evaluation to specific entities. Each dimension consists of a key/value pair that allows for a flexible and concise description of the data to be monitored, for example, region, availability zone, service tier, or resource ID.
The dimensions available for the selected metrics are displayed in the Matching Metrics section. Type the name of the key you want to associate with the metrics in the Add a dimension field. You are offered a select list for adding the required key/value pair.
Enter the threshold value at which an alarm is to be triggered, and combine
it with a relational operator <,
>, <=, or
>=.
The unit of the threshold value is related to the metrics for which you
define the threshold, for example, the unit is percentage for
cpu.idle_perc or MB for
disk.total_used_space_mb.
Switch on the Deterministic option if you evaluate a
metrics for which data is received only sporadically. The option should be
switched on, for example, for all log metrics. This ensures that the alarm
status is OK and displayed as a green box on the
Overview page although metrics data has not yet been
received.
Do not switch on the option if you evaluate a metrics for which data is
received regularly. This ensures that you instantly notice, for example,
that a host machine is offline and that there is no metrics data for the
agent to collect. On the Overview page, the alarm
status therefore changes from OK to
UNDETERMINED and is displayed as a gray box.
Enter one or multiple dimensions in the Match by field if you want these dimensions to be taken into account for triggering alarms.
Example: If you enter hostname as dimension, individual
alarms will be created for each host machine on which metrics data is
collected. The expression you have defined is not evaluated as a whole but
individually for each host machine in your environment.
If Match by is set to a dimension, the number of alarms depends on the number of dimension values on which metrics data is received. An empty Match by field results in exactly one alarm.
To enter a dimension, you can simply type the name of the dimension in the Match by field. The dimensions you enter cannot be changed once the alarm definition is saved.
Build a compound alarm definition to combine multiple metrics in one
expression. Using the logical operators AND or
OR, any number of sub-expressions can be combined.
Use the Add button to create a second expression, and
choose either AND or OR as
Operator to connect it to the one you have already
defined. Proceed with the second expression as described in Step 1 to Step
6 above.
The following options are provided for creating and organizing compound alarm definitions:
Create additional sub-expressions using the Add button.
Finish editing a sub-expression using the Submit button.
Delete a sub-expression using the Remove button.
Change the position of a sub-expression using the Up or Down button.
You can also edit the expression syntax directly. For this purpose, save your alarm definition and update it using the Edit Alarm Definition option.
By default, an alarm definition is evaluated every minute. When updating the alarm definition, you can change this interval. For syntax details, refer to the Monasca API documentation on Alarm Definition Expressions.
You can enable notifications for an alarm definition. As soon as an alarm is triggered, the enabled notifications will be sent.
![]() |
The Notifications tab allows you to select the notifications from the ones that are predefined in your environment. For a selected notification, you specify whether you want to send it for a status transition to Alarm, OK, and/or Undetermined.
For details on defining notifications, refer to the section called “Defining Notifications”. For details on alarm statuses, refer to the section called “Status of Services, Servers, and Log Data”.
Notifications define how users are informed when a threshold value defined for an alarm is reached or exceeded. In the alarm definition, you can assign one or multiple notifications.
For a notification, you specify the following elements:
Name. A unique identifier of the notification. The name is offered for selection when defining an alarm.
Type. Email is the notification
method supported by SUSE OpenStack Cloud Monitoring. If
you want to use WebHook or PagerDuty,
contact your SUSE OpenStack Cloud Monitoring support for
further information.
Address. The email address to be notified when an alarm is triggered.
Generic top-level domains such as business domain names are not supported
in email addresses (for example, user@xyz.company).
To create, edit, and delete notifications, use Monitoring > Notifications.
An alarm definition for a service, server, or log data is evaluated over the interval specified in the alarm expression. The alarm definition is re-evaluated in each subsequent interval. The following alarm statuses are distinguished:
Alarm. The alarm expression has evaluated to
true. An alarm has been triggered for the cloud
resource.
OK. The alarm expression has evaluated to
false. There is no need to trigger an alarm.
Undetermined. No metrics data has been received within
the defined interval.
As soon as you have defined an alarm for a cloud resource, there is status information displayed for it on the Overview page:
The color of the boxes in the three sections indicates the status:
A green box for a service or server indicates that it is up and running. A green box for a log path indicates that a defined threshold for errors or warnings, for example, has not yet been reached or exceeded. There are alarms defined for the services, servers, or log paths, but no alarms have been triggered.
A red box for a service, server, or log path indicates that there is a severe problem that needs to be checked. One or multiple alarms defined for a service, a server, or log data have been triggered.
A yellow box indicates a problem. One or multiple alarms have already been triggered, yet, the severity of these alarms is low.
A gray box indicates that alarms have been defined. Yet, metrics data has not been received.
The status information on the Overview page results from one or multiple alarms that have been defined for the corresponding resource. If multiple alarms are defined, the severity of the individual alarms controls the status color.
You can click a resource on the Overview page to display details on the related alarms. The details include the status of each alarm and the expression that is evaluated. For each alarm, you can drill down on the alarm history. To narrow down the problem, the history presents detailed information on the status transitions.
Table of Contents
For managing the log data of your services and the virtual and physical servers on which they are provisioned, SUSE OpenStack Cloud Monitoring integrates with Kibana, an open source analytics and visualization platform. SUSE OpenStack Cloud Monitoring uses Kibana as a front-end application to the log data held in the Elasticsearch database.
Kibana allows you to easily understand large data volumes. Based on the data that is stored in Elasticsearch indices, you can perform advanced data analysis and visualize your log data in a variety of charts, tables, or maps. Changes to the Elasticsearch indices are displayed in SUSE OpenStack Cloud Monitoring in real time.
The log management features of SUSE OpenStack Cloud Monitoring include:
Features for searching, visualizing, and analyzing the log data.
Alerting features for monitoring.
In the following sections, you will find information on the Log Management Window where you search, visualize, and analyze your log data, as well as details on how to use the alerting features.
For accessing SUSE OpenStack Cloud Monitoring and performing log management tasks, the following prerequisites must be fulfilled:
You must have access to the OpenStack platform as a user with the
monasca-user role.
You must be assigned to the OpenStack project you want to monitor.
Log in to OpenStack Horizon with your user name and password. The functions you can use in OpenStack Horizon depend on your access permissions. To access logs and metrics, switch to the monasca tenant in Horizon.
The SUSE OpenStack Cloud Monitoring functionality is available on the Monitoring tab. It provides access to the log data of all projects to which you are assigned. The Log Management option at the top border of the Overview page displays the log management window where you can work on the log data.
Index patterns determine which data from the underlying Elasticsearch database can be viewed and analyzed in SUSE OpenStack Cloud Monitoring's log management window. Index patterns are used to identify the Elasticsearch indices to run search and analytics against.
SUSE OpenStack Cloud Monitoring ships with a preconfigured index pattern which allows you to instantly view and analyze your log data when accessing the log management window for the first time. You can configure additional index patterns to view and analyze different data from different indices. For details, refer to the section called “Configuring Index Patterns”.
Search queries allow you to search the Elasticsearch indices for data that match your information requirements. The query results can be graphically represented in visualizations, and visualizations can be organized in dashboards.
The log management window provides features for:
Querying log data.
Visualizing query results.
Combining visualizations in dashboards.
Filtering query results in dashboards.
Sharing dashboards.
The following sections provide an introduction to queries, visualizations, and dashboards. For additional details, refer to the Kibana documentation.
For querying log data, you use the Discover page in the log management window. It is instantly displayed when you access the window. It shows the most recently collected log data:
The Discover page allows you to access the log data in every index that matches the current index pattern. In addition to submitting queries, you can view, filter, and analyze the log data that is returned by your queries.
On the Discover page the following elements assist you in analyzing your log data:
Below the main navigation bar at the top of the window, there is a search box for querying your log data. By submitting a query, you search all indices that match the current index pattern. The name of the current index pattern is displayed directly below the search box on the left side. You can select a different index pattern, if required. For details on configuring and selecting index patterns, refer to the section called “Configuring Index Patterns”.
For entering strings in the search box, use the Lucene query syntax. Kibana also supports the Elasticsearch Query DSL. For details, refer to the Elasticsearch Reference documentation.
Use the clock icon at the top right border of the log management window to define a time range for filtering the log data. By default, SUSE OpenStack Cloud Monitoring displays the log data collected during the last 15 minutes. You can deviate from this default. Multiple options are provided for defining relative or absolute time ranges. The time range you define is instantly applied to all log data.
In the bottom right part of the Discover page, you can view the log data returned by your search queries. Depending on whether you have filtered the data by index fields, the log data is either restricted to these fields or entire records are displayed.
On the left side of the Discover page below the search box, you see the index fields from the indices that match the current index pattern. You can select individual fields to modify which log data is displayed on the right side.
Select a field from the Available Fields section for this purpose and use Add. To remove a field, select it in the Selected Fields section and use Remove.
From the field list, you can expand a field by simply clicking it. This shows the most common values for the field. You can also set field values as filter, or you can exclude log data with specific field values.
If a time field is configured for the current index pattern, the distribution of log entries over time is displayed in a histogram in the top right part of the Discover page.
By default, the histogram shows the number of logs entries versus time, matched by the underlying query and time filter. You can click the bars in the histogram to narrow down the time filter.
Queries can be saved and re-used. They can also be shared with other users. For this purpose, use the options to the right of the search box at the top border of the log management window:
To save a query, use Save Search. Saving a query means saving both the query syntax and the current index pattern.
To load a query, use Load Saved Search. A saved query can be loaded and used by any OpenStack or Monitoring Service operator.
To share a query with other users, use Share Search. The option displays a direct link to the query that you can forward. As a prerequisite for using a direct link, a user must have SUSE OpenStack Cloud Monitoring access.
SUSE OpenStack Cloud Monitoring supports you in building graphical representations of your query results. You can choose from different visualization types, for example, pie charts, data tables, line charts, or vertical bar charts. For visualizing your results, you use the Visualize page in the log management window:
![]() |
To create a visualization, use New Visualization to the right of the search box at the top border of the window. You have to select a visualization type and the query to be used. You can either create a new query or load a query you have already saved.
Based on the visualization type and the query, you can proceed with designing the graphical representation in a visualization editor. Multiple design options and a preview function are provided for creating, modifying, and viewing the graphical representation.
You can save and re-use visualizations. You can also share them with other users. For this purpose, use the options to the right of the search box at the top border of the log management window:
To save a visualization, use Save Visualization.
To load a visualization, use Load Saved Visualization. A saved visualization can be loaded and used by any OpenStack or Monitoring Service operator.
To share a visualization with other users, use Share Visualization. The option displays an HTML snippet that can be used to embed the visualization in a Web page. It also displays a direct link to the visualization that you can forward. As a prerequisite for using an embedded visualization or a direct link, a user must have SUSE OpenStack Cloud Monitoring access.
For correlating related information or providing an overview, you can combine visualizations in dashboards. Use the Dashboard page in the log management window for this purpose:
To create a dashboard from scratch, you use New Dashboard to the right of the search box at the top border of the window. To add a visualization from a list of existing visualizations, use Add Visualization. You need at least one saved visualization to create a dashboard. In addition to adding visualizations, you can also place the tabular output of query results on your dashboards. Switch to the Searches tab when adding a visualization, and select a saved query. This adds the query result to your dashboard.
A visualization or query result is displayed in a container on your dashboard. Various options are provided for arranging containers:
Move a container by clicking and dragging its title bar.
Resize a container by dragging its bottom right corner.
Remove a container using Delete in the top right corner of the container.
Using Edit in the top right corner of a container, you can switch to the Visualize or Discover page. This allows you to design the graphical representation or edit the query. To view the raw data behind a visualization, you can click the bar at the bottom of the container. This replaces your visualization by the underlying raw data. You can export the raw data, if required.
For each dashboard, you can configure a refresh interval to automatically refresh its content with the latest data. The current interval is displayed in the top right border of the log management window. Click the interval if you want to change it. You can define the interval in absolute or relative terms. Use Auto-Refresh next to the interval in the border of the log management window to instantly submit the underlying queries and refresh the dashboard content.
By default, dashboards are displayed with a light background. Using Options in the top right border of the log management window, you can switch to a dark color scheme.
By submitting a query on the data displayed in a dashboard, you can filter out specific sets of data that you want to aggregate while not changing the logic of the individual visualizations.
Use the search box below the main navigation bar at the top of the log management window for entering a query on the whole dashboard. If a visualization is already based on a saved query, both queries apply.
Dashboards can be saved and re-used. They can also be shared with other users. For this purpose, use the options to the right of the search box at the top border of the log management window:
To save a dashboard, use Save Dashboard. By default, saving a dashboard also saves the time filter that is defined at the time of saving. You can disable this default by clearing the Store time with dashboard option. Disabling the default means that the time filter is set to the currently selected time each time the dashboard is loaded.
To load a dashboard, use Load Saved Dashboard. A saved dashboard can be loaded and used by any OpenStack or Monitoring Service operator.
To share a dashboard with other users, use Share Dashboard. The option displays an HTML snippet that can be used to embed the dashboard in a Web page. It also displays a direct link to the dashboard that you can forward. As a prerequisite for using an embedded dashboard or a direct link, a user must have SUSE OpenStack Cloud Monitoring access.
SUSE OpenStack Cloud Monitoring enables the dynamic mapping of fields. After configuring an index pattern, the indices that match the pattern are automatically scanned to display the list of index fields. This guarantees that the fields are correctly visualized in the dashboard.
SUSE OpenStack Cloud Monitoring ships with a preconfigured index pattern that allows you to instantly explore your Elasticsearch indices when accessing the dashboard for the first time. You can create additional patterns to view and analyze specific sets of data. One or multiple patterns can be created per project. When you create additional patterns, you have to set one of them as the default.
To configure an additional index pattern, use Settings > Indices. Click the index pattern that is displayed in the Index Patterns field on the left, and use the Add New option.
Indices that match the pattern you define must exist in the Elasticsearch database, and they must contain data. For an index pattern, you specify the following elements:
Index contains time-based events. It is recommended that this option is selected. This improves search performance by enabling searches only on those indices that contain data on time-based events.
Use event times to create index names. It is recommended that this option is selected. This improves search performance by enabling searches only on those indices that contain data in the time range you specify.
Index pattern interval. Select
Daily as index pattern interval. Daily intervals are
supported by the Monitoring Service.
Index name or pattern. The pattern allows you to
define dynamic index names. Static text in a pattern is denoted using
brackets. Replace the predefined pattern ([logstash-]*
or [logstash-]YYYY.MM.DD) as follows:
Replace logstash- by the project ID of the OpenStack
project whose log data is to be visualized in the dashboard.
Replace * or YYYY.MM.DD by
YYYY-MM-DD as naming pattern. This naming pattern is
supported by the Monitoring Service.
Example: [557aff4bf007473d84069aca202a1633-]YYYY-MM-DD
Time-field name. Select @timestamp
as time-field name. @timestamp matches the
YYYY-MM-DD naming pattern.
The default index pattern is automatically loaded when you access the log management window. It is marked with an asterisk in front of the pattern name in the Index Patterns field at the top left corner of the Settings page. Select the pattern you want to set as the default from the Index Patterns field. The content of the log management window is instantly updated.
SUSE OpenStack Cloud Monitoring provides alerting features for monitoring your log data. Specific log metrics support you in checking the severity of the entries in your log files. Log metrics are handled like any other metrics in SUSE OpenStack Cloud Monitoring. They complete the log management features and support you in analyzing and troubleshooting any issue that you encounter in your log data.
Using the log metrics for monitoring corresponds to using any other metrics:
Use Monitoring > Alarm Definitions to create, edit, and delete alarms for log data.
Use Monitoring > Notifications to create, edit, and delete notifications for alarms.
Use Monitoring > Overview to check whether there are any irregularities in your log data. As soon as you have defined an alarm for your log data and metrics data has been received, there is status information displayed on the Overview page.
For details on using the log metrics, refer to Chapter 3, Monitoring.
Here are some common errors, and how to resolve them.
This problem may occur the first time the Log Management Window is opened. It occurs because the Elasticsearch index for the Monasca project does not yet exist. A browser reload should fix the problem in most cases.
![]() |
This problem happens when you were previously logged into Horizon and the session expired, leaving a stale session state that confuses Kibana. In this case, re-login to Horizon and then reload Kibana to fix the problem.
![]() |
This may be due to an overly narrow time window (that is, no logs were sent in the last 15 minutes, which is the default time window). Try increasing the time window with the drop-down box in the screen's top right corner. If the problem persists verify that log agents are running properly; make sure the openstack-monasca-log-agent service is running and check /var/log/monasca-log-agent/agent.log for errors on the agent nodes.
![]() |
Table of Contents
The sections below describe the metrics supported by SUSE OpenStack Cloud Monitoring:
Standard metrics for general monitoring of servers and networks.
Additional metrics for monitoring specific servers and services.
SUSE OpenStack Cloud Monitoring supports the following standard metrics for monitoring servers and networks. These metrics usually do not require specific settings. The metrics are grouped by metrics types. Each metrics type references a set of related metrics.
Metrics on CPU usage, e.g. the percentage of time the CPU is idle when no I/O requests are in progress, or the percentage of time the CPU is used at system level or user level.
Metrics on disk space, e.g. the percentage of disk space that is used on a device, or the total amount of disk space aggregated across all the disks on a particular node.
Metrics on the average system load over different periods (e.g. 1 minute, 5 minutes, or 15 minutes).
Metrics on memory usage, e.g. the number of megabytes of total memory or free memory, or the percentage of free swap memory.
Metrics on the network, e.g. the number of network bytes received or sent per second, or the number of network errors on incoming or outgoing network traffic per second.
These metrics are configured automatically on all machines and nodes that have
the monasca-agent role assigned. This applies not only to
network.yaml but also to all metrics covered in this chapter.
In addition to the standard metrics, SUSE OpenStack Cloud Monitoring automatically adds the following additional metrics to the monasca agent configuration on the OpenStack Controller.
HTTP endpoint checks perform up/down checks on HTTP endpoints. Based on a list of URLs, the agent sends an HTTP request and reports success or failure to the Monitoring Service.
The following barclamps will automatically create an HTTP check for the API
services they deploy if the Monasca barclamp is active:
Barbican
Cinder
Glance
Heat
Keystone
Magnum
Manila
Neutron
Nova
Sahara
Swift
By default, the monitoring dashboard is configured to display the service status for the following services:
Cinder
Glance
Keystone
Neutron
Nova
Swift
The status visualization for additional services can be added manually.
Postgres checks gather various CRUD and system statistics for a database hosted by a PostgreSQL DBMS.
The following barclamps will automatically create Postgres checks for their
service database if the Monasca barclamp is active:
Barbican
Cinder
Glance
Heat
Keystone
Magnum
Manila
Neutron
Nova
Sahara
A person with limited access to cloud resources in OpenStack. An application operator provides services to end users or hosts services for his own development activities.
A key/value pair that allows for a flexible and concise description of the data to be monitored, for example, region, availability zone, service tier, or resource ID. Each dimension describes a specific characteristic of the metrics to be monitored.
In SUSE OpenStack Cloud Monitoring, metrics are uniquely identified by a name and a set of dimensions. Dimensions can serve as a filter for the monitoring data.
An open source application that provides a highly scalable full-text search and analytics engine. SUSE OpenStack Cloud Monitoring uses Elasticsearch as the underlying technology for storing, searching, and analyzing large volumes of log data.
An open source application for visualizing large-scale measurement data. SUSE OpenStack Cloud Monitoring integrates with Grafana for visualizing the monitoring data.
The delivery of computer infrastructure (typically a platform virtualization environment) as a service.
An open source time-series database that supports high write loads and large data set storage. SUSE OpenStack Cloud Monitoring uses InfluxDB as the underlying technology for storing metrics and the alarm history.
An open source analytics and visualization platform designed to work with Elasticsearch. SUSE OpenStack Cloud Monitoring integrates with Kibana for visualizing the log data.
An open source application that provides a data collection engine with pipelining capabilities. SUSE OpenStack Cloud Monitoring integrates with Logstash for collecting, processing, and outputting logs.
An open source relational database that provides an SQL-compliant interface for accessing data. SUSE OpenStack Cloud Monitoring uses MariaDB as the underlying technology for storing configuration information, alarm definitions, and notification methods.
Self-describing data structures that allow for a flexible and concise description of the data to be monitored. Metrics values represent the actual monitoring data that is collected and presented in SUSE OpenStack Cloud Monitoring.
An open source Monitoring as a Service solution that integrates with OpenStack. It forms the core of SUSE OpenStack Cloud Monitoring.
A person responsible for maintaining and administrating SUSE OpenStack Cloud Monitoring.
A person responsible for maintaining and administrating OpenStack, the underlying platform technology of SUSE OpenStack Cloud Monitoring.
The delivery of a computing platform and solution stack as a service.
A model of software deployment where a provider licenses an application to customers for use as a service on demand.